AppSta.sh
October 16, 2025•0 comments
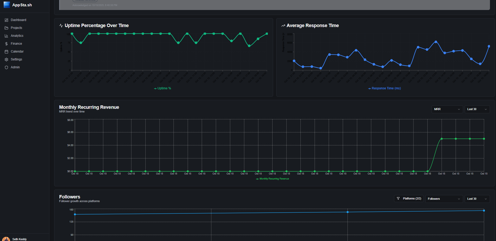
All-in-one dashboard for indie developers to manage multiple projects. Track MRR with Stripe, monitor uptime with automated screenshots, manage media files, sync GitHub issues, and analyze social media growth - all from one centralized platform.
Project Images





