bitdrift
October 28, 2025•0 comments
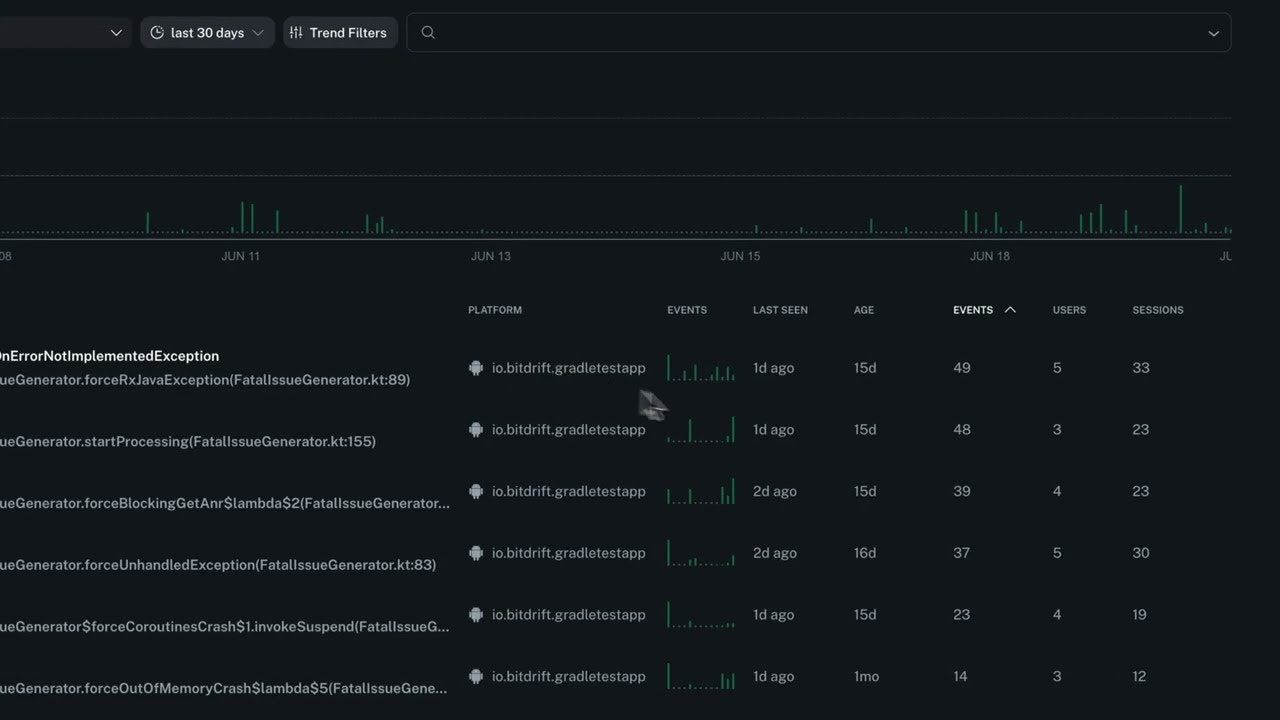
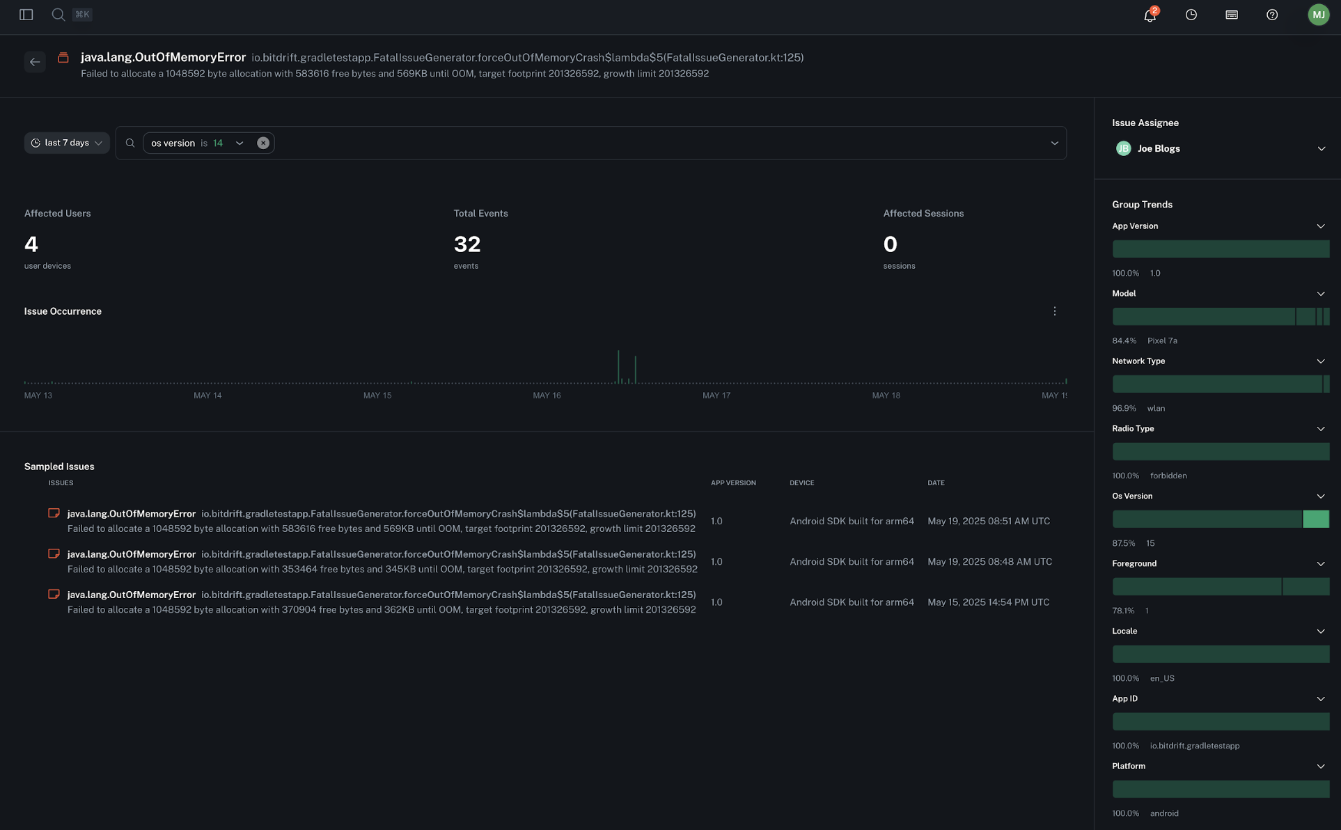
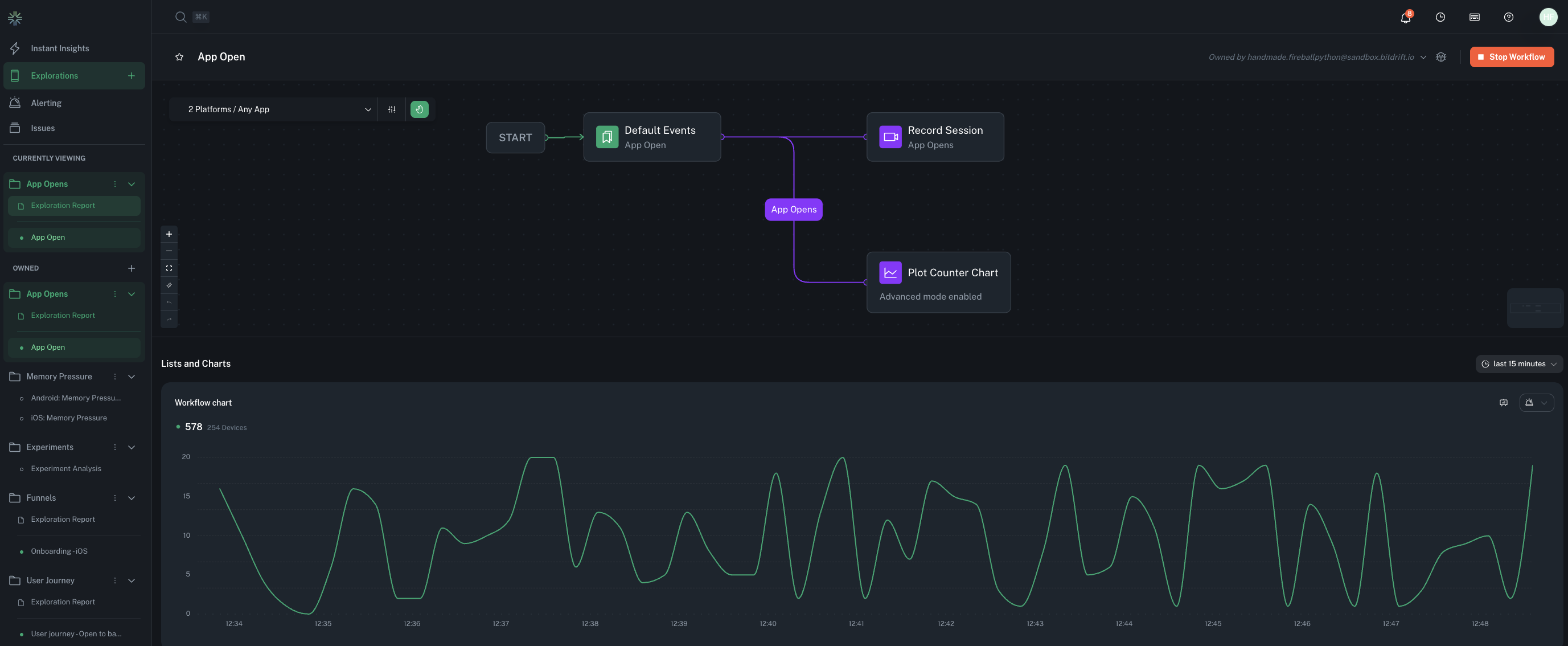
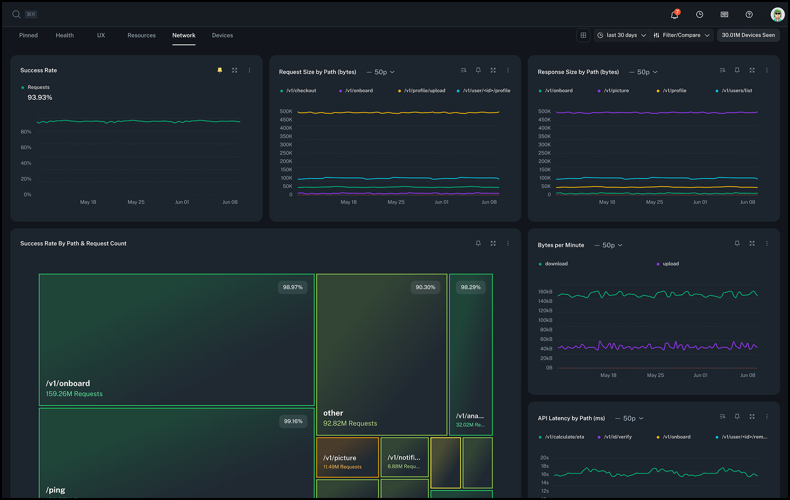
Get real-time visibility into your mobile app. No waiting for release cycles, no extra wiring, no noise. Define what matters remotely, capture rich on-device logs, and surface the most important sessions for quick debugging. Includes free crash reporting.
Project Images








