PathCanary
October 17, 2025•0 comments
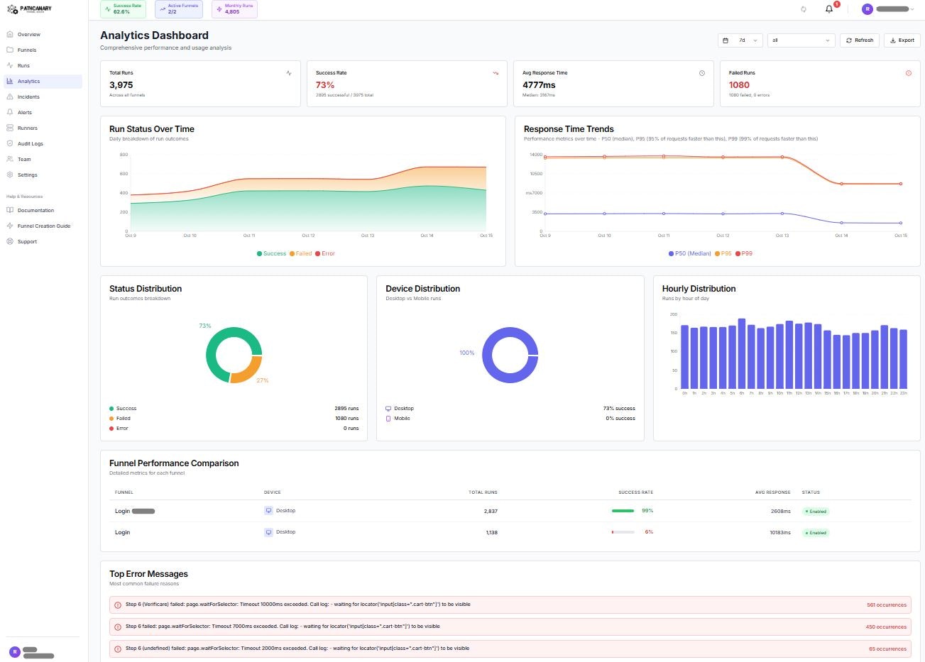
Monitor any critical user journey with PathCanary. 24/7 synthetic monitoring for checkout flows, signup funnels, dashboards & key features. Self-hosted runners available. Anomaly detection, instant alerts, automated rollback. Catch failures before users notice
Project Images



