prettylog.net
January 5, 2026•0 comments
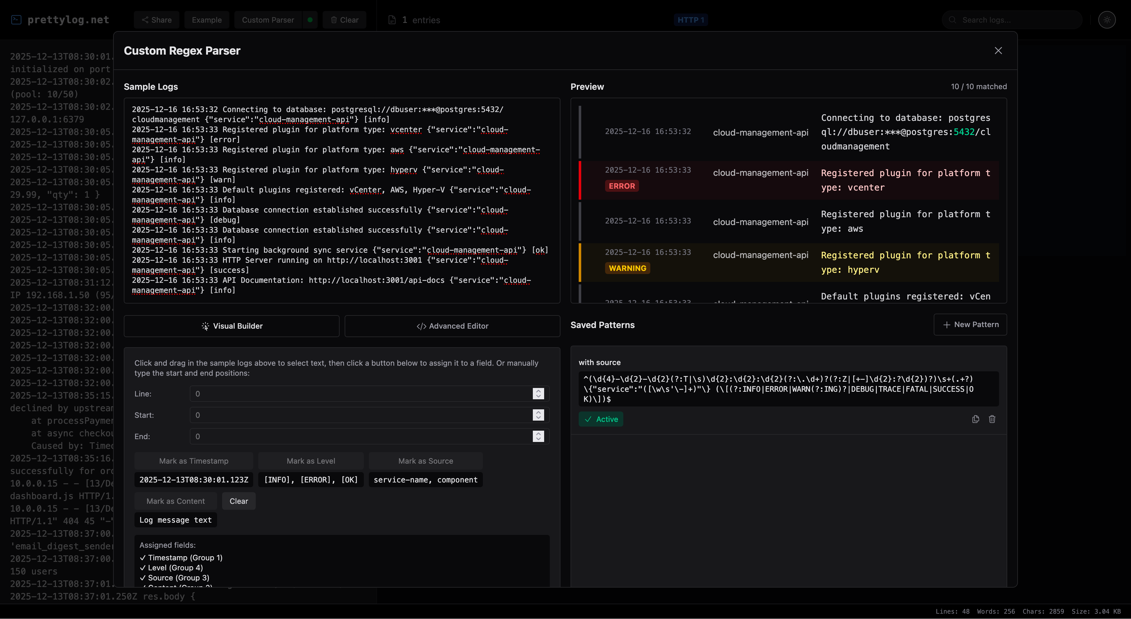
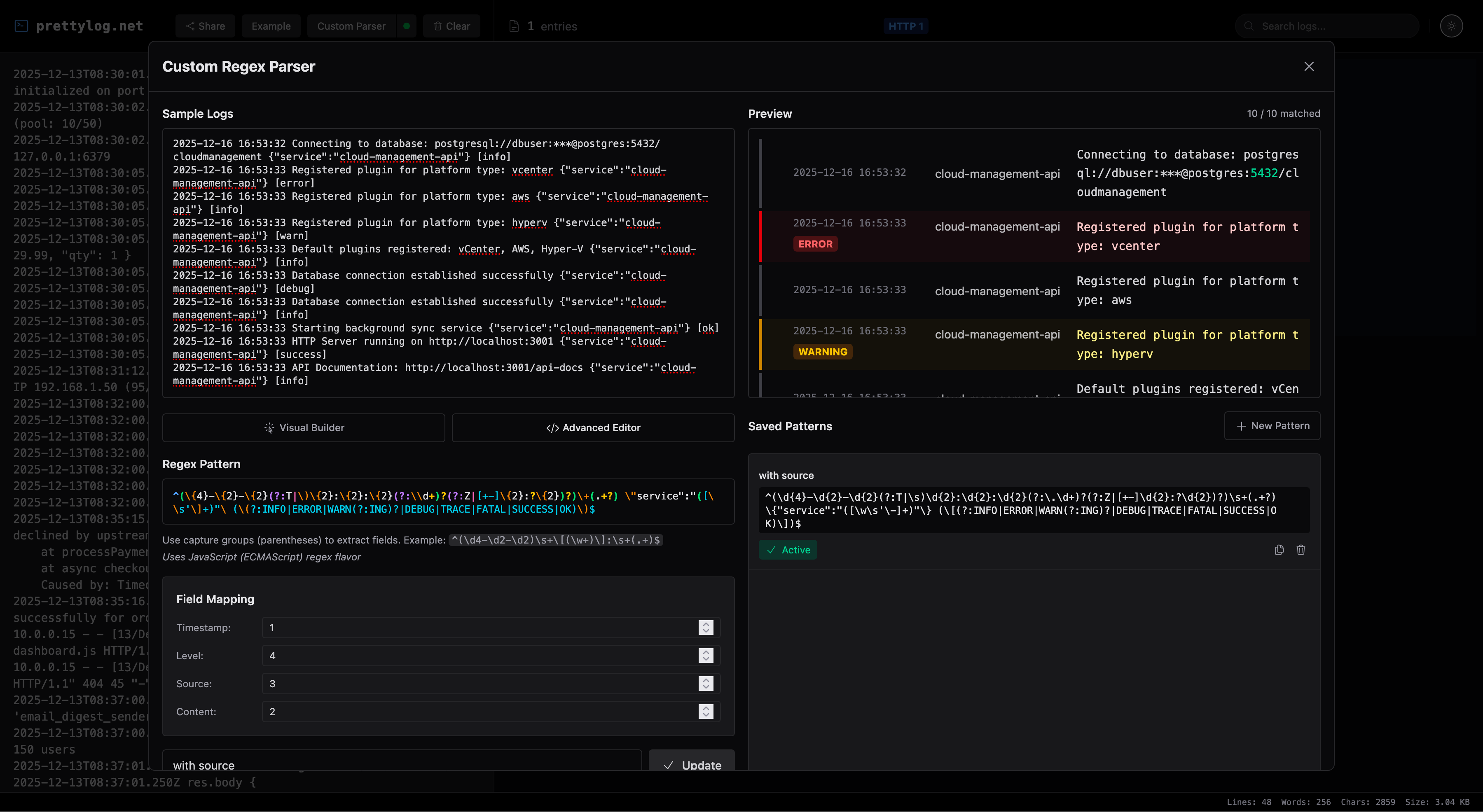
PrettyLog transforms messy server logs into clean, readable format with syntax highlighting and fast filtering.
Project Images



PrettyLog transforms messy server logs into clean, readable format with syntax highlighting and fast filtering.


